Tahun 2020 adalah awal mula perjalanan Creativism sebagai agency digital marketing dari Yogyakarta. Saat itu fokus utama Creativism adalah memberikan layanan desain konten Instagram yang engaging serta eye-catching. Fokus utama ini terus berjalan hingga tahun 2023. Dalam diskusi internal, tim mulai melihat peluang lain yang lebih menjanjikan sesuai dengan proses bisnis yang berjalan. Peluang lain yang dimaksud adalah mulai fokus menawarkan SEO sebagai hero service.
Baca Juga: Mengenal Creativism
Alasannya adalah karena layanan SEO itu memerlukan proses investasi jangka panjang dan pelaksanaannya jauh lebih fleksibel ketimbang social media management Instagram. Hubungan jangka panjang serta hasil Return on Investment yang mudah untuk diukur per bulannya, menjadikan tim Creativism terutama leader, Ahmad Thariq Syauqi, lebih banyak menginvestasikan waktunya untuk belajar SEO secara mendalam.
Selain itu, investasi juga dilakukan dengan berlangganan tools SEO premium. Perpindahan ini tentu saja menghadirkan banyak tantangan baru untuk tim internal Creativism yang secara garis besar terbiasa dengan social media management Instagram. Seiring waktu berjalan tim mulai terbiasa dengan roadmap SEO yang menuntut konsistensi tanpa henti. Dibarengi dengan promosi Jasa SEO, tim akhirnya mulai mendapatkan banyak kepercayaan dari klien.
Bahkan beberapa dari website klien yang ditangani oleh Creativism berhasil mendapatkan performa terbaik meskipun optimasi yang dilakukan baru berjalan satu bulan lamanya.
Daftar Isi
ToggleTantangan Perpindahan ke Agency SEO
Sebelum lanjut menceritakan tentang keberhasilan klien kami tersebut, ada baiknya Anda mengetahui sedikit tantangan yang kami hadapi saat memutuskan mengganti fokus hero servicenya ke Jasa SEO. Secara garis besar tantangan tersebut terbagi dalam dua bagian besar, yaitu tantangan eksternal dan internal. Berikut ini adalah penjabarannya:
Tantangan Eksternal
- Perpindahan fokus ini tentu saja tidak mudah mengingat tim Creativism harus aktif kembali membangun branding sebagai Agency SEO.
- Perpindahan fokus hero service yang terbilang masih baru ini tentu saja menciptakan tanda tanya tersendiri di mata klien. Apakah Creativism benar-benar kompeten atau tidak?
Tantangan Internal
- Perpindahan fokus ini mengharuskan leader, Ahmad Thariq Syauqi, untuk mulai mengakrabkan tim dengan ekosistem SEO. Dimulai dari fundamental SEO, tools SEO, dan implementasi SEO secara langsung.
- Memahami dan mengeksekusi strategi konten berbasis pillar-cluster secara konsisten terlebih untuk niche bisnis yang jarang dibahas atau terlalu spesifik.
- Membangun sistem kerja dan standar pelaporan yang kredibel di mata klien korporat
Semua tantangan berhasil tim Creativism jawab dengan berbagai solusi. Mulai dari pemberian pembelajaran SEO intensif selama 21 hari, diskusi SEO rutin setiap seminggu sekali, online course, dan lain sebagainya. Hasilnya, seperti yang sudah dijelaskan di awal artikel, Creativism mulai banyak dilirik oleh klien dari berbagai daerah di Indonesia dan mulai mendapatkan banyak konversi klien.
Mulai Mendapatkan Kepercayaan Banyak Klien
Proses branding sekaligus marketing yang dilakukan oleh Creativism berhasil mendapatkan kepercayaan banyak klien. Pada tahun penghujung tahun 2025 dan awal tahun 2026, tim bahkan berhasil mendapatkan tiga klien sekaligus. Klien itu antara lain Rebound Ads, Raja Emas Indonesia, dan MIW Travel Solo.
Rebound Ads adalah perusahaan OOH dan DOOH tepercaya di Indonesia. Di sini, Anda bisa mendapatkan layanan sewa billboard dan videotron berkualitas di berbagai lokasi strategis di Indonesia. Lalu untuk Raja Emas Indonesia, ini adalah klien Creativism yang bergerak di bidang jual beli emas. Di Raja Emas Indonesia, Anda bahkan dapat melakukan transaksi jual beli tanpa surat. Lalu klien yang terakhir, MIW Travel Solo, adalah klien Creativism yang bergerak di bidang jasa travel umroh dan haji.
Memberikan Dampak Signifikan untuk Branding Klien
Tidak hanya mendapatkan kepercayaan klien, tim SEO Creativism juga berhasil menjawab kepercayaan tersebut dengan memberikan peningkatan performa SEO. Tentu saja peningkatan performa SEO ini berasal dari andil banyak tim SEO Creativism dan tim klien itu sendiri. Di sini, MinTiv akan menerangkan kenaikan signifikan yang didapatkan oleh klien setelah satu bulan optimasi website. Fokus utama klien di dalam artikel ini adalah Rebound Ads serta MIW Travel Solo.
MIW Travel Solo
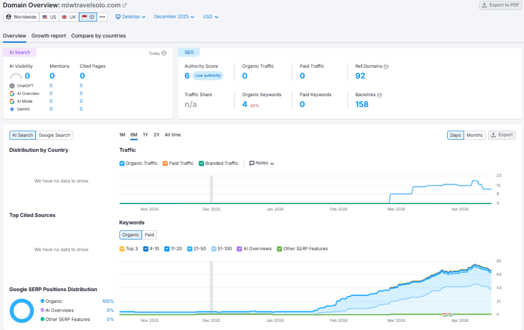
Proyek MIW Travel Solo pertama kali ditangani oleh tim Creativism sejak bulan Desember 2025 lalu. Meskipun begitu penerapan SEO efektif dari tim Creativism baru benar-benar dilakukan pada Januari 2026. Berikut ini adalah performa SEO MIW Travel Solo di bulan Desember 2025 berdasarkan hasil analisis SEMrush.

Performa Website MIW Travel Solo Bulan Desember 2025
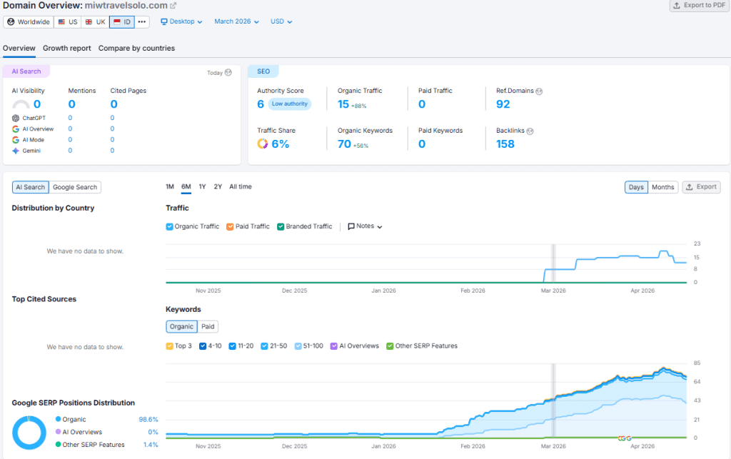
Di bulan Januari, terjadi peningkatan signifikan untuk klien MIW Travel Solo terutama pada jumlah organic keywords yang didapatkan. Website MIW Travel Solo mendapatkan peningkatan untuk metrik tersebut hingga 450%. Di bulan Februari, website MIW Travel Solo bahkan sudah berhasil mendapatkan organic trafficnya sendiri. Performa impresif ini terus berlanjut hingga bulan Maret 2026 di mana MIW Travel berhasil mendapatkan kenaikan organic traffic hingga 88% dan organic keywords 56%.

Performa Website MIW Travel Solo Bulan Maret 2026
Rebound Ads
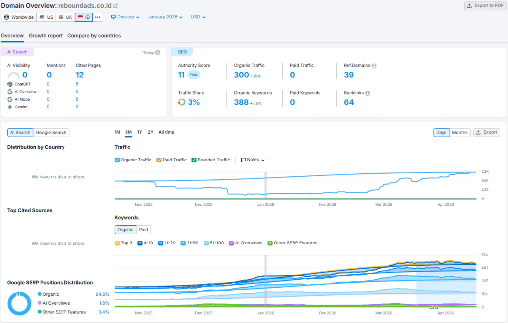
Proyek Rebound Ads pertama kali ditangani oleh tim Creativism sejak bulan Januari 2025, tepatnya dimulai pada tanggal 7 Januari. Saat itu, penerapan SEO efektif dari tim Creativism sudah dilakukan. Berikut ini adalah performa awal Rebound Ads di bulan Januari berdasarkan hasil analisis SEMrush.

Performa Website Rebound Ads Bulan Januari 2026
Tim melakukan strategi SEO sederhana, yakni dengan menargetkan kata kunci dengan search volume tinggi tetapi relevan dan didukung dengan konten niche yang memang banyak dicari oleh audiens di bidang OOH dan DOOH. Hasilnya, di bulan Februari website Rebound Ads mendapatkan kenaikan organic traffic dan organic keyword yang signifikan hingga 97% dan 23%.
Baca Juga: Studi Kasus SEO Rebound Ads Lengkap
Peningkatan performa ini terus berlanjut hingga bulan Maret 2026. Di mana website Rebound Ads berhasil mendapatkan peningkatan organic traffic hingga 79% dan organic keywords hingga 13%.

Performa Website Rebound Ads Bulan Maret 2026
FAQ Seputar Konten
- Apa alasan Creativism beralih fokus ke layanan SEO? Karena SEO menawarkan investasi jangka panjang, fleksibilitas kerja, serta hasil ROI yang lebih mudah diukur setiap bulan.
- Apa saja tantangan utama saat beralih ke agency SEO? Tantangan eksternal berupa membangun ulang branding dan kepercayaan klien, serta tantangan internal seperti adaptasi tim terhadap ekosistem dan strategi SEO.
- Bagaimana cara Creativism mengatasi tantangan internal tim? Dengan pelatihan intensif, diskusi rutin, mengikuti online course, serta membangun sistem kerja dan reporting yang kredibel.
- Apa faktor yang membuat klien mulai percaya pada Creativism sebagai agency SEO? Konsistensi strategi, peningkatan performa website klien, serta hasil nyata dalam waktu relatif singkat.
- Seberapa cepat hasil SEO bisa terlihat berdasarkan studi kasus ini? Dalam beberapa kasus, peningkatan signifikan sudah terlihat dalam 1–3 bulan sejak optimasi dilakukan.
Kesimpulan
Perjalanan Creativism menunjukkan bahwa peralihan fokus dari social media management ke layanan SEO dapat membuka peluang bisnis yang lebih menjanjikan jika dilakukan dengan strategi yang tepat. Meskipun menghadapi tantangan internal dan eksternal, konsistensi dalam pembelajaran serta implementasi SEO berhasil meningkatkan kepercayaan klien.
Hasilnya, dalam waktu relatif singkat, Creativism mampu memberikan dampak signifikan terhadap performa website klien dan memperkuat posisinya sebagai agency SEO.
Dapatkan Jasa SEO Jogja Terbaik dan Tepercaya hanya dari Agency Digital Marketing, Creativism. Dapatkan layanan SEO lengkap mulai dari riset, audit, pembuatan konten, backlink, hingga perbaikan aspek teknis website. Hubungi WhatsApp kami di: 0812-2222-7920 untuk informasi lebih lanjut.


